ПослугиServices Як працюємоHow it works КейсиCases МіграціяMigration Про насAbout Безкоштовна консультаціяFree consultation
ГоловнаHome / КейсиCases

Приклади наших автоматизацій Our automation examples

Реальні проєкти. Конкретні результати. Real projects. Concrete results.

ТелекомунікаціїTelecom

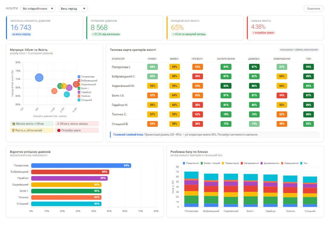
AI-аналіз якості дзвінківAI call quality analysis

Впровадили телефонію (Ringostat + Lifecell FMC) з AI-скорингом. Кожен дзвінок автоматично оцінюється за 7 критеріями якості, результати в дашборді CRM. Контрольний лист розроблено з керівниками КЦ і продажів.Implemented phone system (Ringostat + Lifecell FMC) with AI scoring. Every call is automatically evaluated against 7 quality criteria, results in CRM dashboard. Scorecard developed with call center and sales leadership.

БулоBefore Ручна перевірка дзвінківManual call review
СталоAfter 100% дзвінків з AI-оцінкою100% calls with AI scoring
Ringostat · LLM/AI · n8n · Looker Studio · CRM
AI call quality dashboard
ЕнергетикаEnergy

Генератор комерційних пропозиційCommercial proposal generator

n8n workflow з 90+ нодами для автоматичного створення КП сонячних і вітрових електростанцій. 9-кроковий wizard з 4 режимами розрахунку, автопідбір обладнання, кредитна логіка, графіки окупності.n8n workflow with 90+ nodes for automated solar/wind energy proposal creation. 9-step wizard with 4 calculation modes, auto equipment selection, credit logic, payback charts.

БулоBefore 1-3 год / 1 КП1-3 hours / proposal
СталоAfter 2 хвилини, автоматично2 minutes, automatic
n8n · Google Docs API · Telegram · PDF
Commercial proposal generator dashboard
AI / Чат-ботиAI / Chatbots

AI-бот кваліфікації лідів на сайтіAI lead qualification bot on website

Вбудований чат-бот на сайті з AI-кваліфікацією. За 2-3 повідомлення визначає потребу клієнта, збирає контакт і надсилає готовий лід в Telegram. Працює 24/7 без участі менеджера.Built-in website chatbot with AI qualification. In 2-3 messages identifies client needs, collects contact and sends qualified lead to Telegram. Works 24/7 without manager involvement.

БулоBefore Форма без кваліфікаціїForm without qualification
СталоAfter AI-кваліфікація 24/7AI qualification 24/7
OpenRouter · Qwen AI · Python · Telegram Bot API
AI chatbot lead qualification widget
Self-hosted / DevOpsSelf-hosted / DevOps

Stirling PDF — self-hosted PDF платформаStirling PDF — self-hosted PDF platform

Розгорнули Stirling PDF на власному сервері клієнта замість платних хмарних сервісів. 50+ інструментів для роботи з PDF: конвертація, підпис, захист, OCR. Економія ~$480/рік на підписках.Deployed Stirling PDF on client's own server instead of paid cloud services. 50+ PDF tools: conversion, signing, protection, OCR. Saves ~$480/year on subscriptions.

БулоBefore $40/міс за pdf.co$40/mo for pdf.co
СталоAfter $0/міс, self-hosted$0/mo, self-hosted
Stirling PDF · Docker · nginx · SSL
Stirling PDF self-hosted platform

Хочете такий самий результат?
Розкажіть про свій процес
Want the same results?
Tell us about your process

Безкоштовна консультація 30 хвилин. Без зобов'язань.Free 30-minute consultation. No obligations.

Відповідаємо миттєво. 24/7.We reply instantly. 24/7.
Automaticly